The Beelink SEi12 mini PC is an interesting mini PC that contains a 12th-generation Intel Core i7 processor. Beelink recently sent a SEi12 to me to try out. However, I was not compensated for this review other than receiving the unit to test with, so the thoughts and opinions here are my own. I will also look at the SEi12 from the angle of using this mini PC as a home server. This is not the typical use case that it was intended for. However, mini PCs like Intel NUC devices are a compelling option for home lab enthusiasts to run virtual machines, containers, and other self-hosted services. In this Beelink SEi12 review, we will look at loading VMware ESXi and Proxmox and see how it runs.
Table of contents
Beelink SEi12 specs
The Beelink mini PC is an established brand, and they make great mini PCs. They also offer lifetime technical support on their PCs, which speaks volumes about how they put themselves behind their product.
The Beelink SEi12 review mini PC that I was sent from Beelink comes with the Intel Core i7 12650H processor, 32 GB of RAM, and a 500 GB SSD. However, that is just the start. Note the following specs as an overview of the unit.
| Specification | Detail |
|---|---|
| Processor | 12th Gen Alder Lake Core i7-12650H, 10 Cores/16 Threads, up to 4.7GHz, 24MB Smart Cache |
| Graphics | UHD Graphics, 64 Execution Units, 1.40GHz Max Dynamic Frequency |
| Operating System | Preinstalled |
| Configured Memory | 32GB DDR4 3200MHz, Support up to 64GB |
| Configured Storage | 500GB M.2 2280 PCIe4.0 NVMe SSD, Support up to 4TB |
| Internal Slots | 2 x SO-DIMM DDR4 3200MHz Slots, 1 x M.2 2280 PCIe4.0 NVMe SSD Slot, 1 x 2.5inch 7mm SATA3 HDD Slot |
| Wireless Network Connectivity | 2.4Gbps 802.11ax WiFi 6, Bluetooth 5.2, RJ45 Gigabit Ethernet |
| Video Output | 1 x HDMI2.0 (4K 60Hz), 1 x DisplayPort1.4 (4K 144Hz) |
| Interfaces | 1 x Type-C USB(Data), 2 x USB3.2 Gen2 (10Gbps), 2 x USB2.0 (480Mbps), 1 x HDMI, 1 x Displayport1.4, 1 x 3.5mm Audio Jack(HP&MIC), 1 x DC Jack, 1 x RJ45 LAN (1000M) |
| Additional Function | Wake On LAN, AUTO POWER ON |
| Dimensions | 4.96 x 4.45 x 1.65 inch (126 x 113 x 42mm) |
| Package Contents | Beelink SEi12 Mini PC, VESA-Mount Bracket, Power Adapter, User Manual, HDMI Cables |
| Item Weight | 2 pounds |
| Processor Brand | Intel |
| Number of Processors | 1 |
| Computer Memory Type | SODIMM |
| Hard Drive Interface | Serial ATA-300 |
| Date First Available | December 20, 2023 |
| Warranty & Support | Lifetime technical support |
Processor and Performance
The mini PC’s Intel Core i7 12650H processor is a multi-core CPU with efficiency and performance cores. It is a couple of years old now as it was released in Q1 of 2022. It is cut out for office work, web browsing, or more demanding tasks like video editing and can support HD video playback. As you will notice in the specs below, it also has virtualization instructions built-in. The SEi i7 12650H has a high clock frequency for single-core performance.
One of the downsides to this processor when using it as a home server to run something like VMware ESXi or Proxmox is the efficiency cores. This consumer processor architecture has not seen an enterprise equivalent so far. As a result, VMware has not made this available as a supported CPU.
Note the following details on the Intel Core i7-12650H:
| Specification | Detail |
|---|---|
| Product Collection | 12th Generation Intel® Core™ i7 Processors |
| Code Name | Products formerly Alder Lake |
| Vertical Segment | Mobile |
| Processor Number | i7-12650H |
| Lithography | Intel 7 |
| Max Memory Size | 64 GB |
| Memory Types | Up to DDR5 4800 MT/s, DDR4 3200 MT/s, LPDDR5 5200 MT/s, LPDDR4x 4267 MT/s |
| Max # of Memory Channels | 2 |
| ECC Memory Supported | No |
| Processor Graphics | Intel® UHD Graphics for 12th Gen Intel® Processors |
| Graphics Max Dynamic Frequency | 1.40 GHz |
| Graphics Output | eDP 1.4b, DP 1.4a, HDMI 2.1 |
| Execution Units | 64 |
| Max Resolution (HDMI) | 4096 x 2304 @ 60Hz |
| Max Resolution (DP) | 7680 x 4320 @ 60Hz |
| Max Resolution (eDP – Integrated Flat Panel) | 4096 x 2304 @ 120Hz |
| DirectX Support | 12.1 |
| OpenGL Support | 4.6 |
| OpenCL Support | 3.0 |
| Multi-Format Codec Engines | 1 |
| Intel® Quick Sync Video | Yes |
| # of Displays Supported | 4 |
| Intel® Thunderbolt™ 4 | Yes |
| Microprocessor PCIe Revision | Gen 4 |
| Chipset / PCH PCIe Revision | Gen 3 |
| Max # of PCI Express Lanes | 28 |
| Sockets Supported | FCBGA1744 |
| Max CPU Configuration | 1 |
| T_JUNCTION | 100°C |
| Package Size | 50 x 25 mm |
| Intel® Gaussian & Neural Accelerator | 3.0 |
| Intel® Thread Director | Yes |
| Intel® Smart Sound Technology | Yes |
| Intel® Wake on Voice | Yes |
| Intel® High Definition Audio | Yes |
| MIPI SoundWire | 1.2 |
| Intel® Deep Learning Boost (Intel® DL Boost) | Yes |
| Intel® Adaptix™ Technology | Yes |
| Intel® Speed Shift Technology | Yes |
| Intel® Turbo Boost Max Technology 3.0 | Yes |
| Intel® Hyper-Threading Technology | Yes |
| Instruction Set | 64-bit |
| Instruction Set Extensions | Intel® SSE4.1, Intel® SSE4.2, Intel® AVX2 |
| Thermal Monitoring Technologies | Yes |
| Intel® Flex Memory Access | Yes |
| Intel® Volume Management Device (VMD) | Yes |
| Intel® Threat Detection Technology (TDT) | Yes |
| Intel® QuickAssist Software Acceleration | Yes |
| Intel® Control-Flow Enforcement Technology | Yes |
| Intel® AES New Instructions | Yes |
| Secure Key | Yes |
| Intel® OS Guard | Yes |
| Execute Disable Bit | Yes |
| Intel® Boot Guard | Yes |
| Mode-based Execute Control (MBEC) | Yes |
| Intel® Virtualization Technology (VT-x) | Yes |
| Intel® Virtualization Technology for Directed I/O (VT-d) | Yes |
| Intel® VT-x with Extended Page Tables (EPT) | Yes |
Memory and Storage: Dual Channel for Maximum Efficiency
The Beelink Sei12 has dual channel memory support with two built in slots. It comes with 16 GB of memory installed (pre installed). However, you can install up to 64GB of DDR4 RAM for a very smooth experience during multitasking. Storage can be upgraded to 2TB of M.2 2280 NVMe SSD capacity.
For our purposes in using this little mini PC as a home server it is a blend of speed and capacity for data access and large storage space for serving out resources, files, services, etc.
Cooling and Durability
The SEi12 i7 12650H has a dual heat pipe design and quiet large fan preinstalled for heat dissipation. This setup provides good cooling system performance. This will help keep the SEi12 cool even under heavy loads. This is an important aspect to consider when using a mini PC like this as a home server.
Graphics and Display: Supporting High Definition and Dual Displays
Graphics are handled by the Intel UHD Graphics for 12th Gen Intel Processors, capable of supporting HD video playback and ensuring first class viewing experience. The Sei12 can connect dual displays, a feature that most today look for to enhance productivity and gaming. You can use it for a dual-monitor work setup or for streaming video. The Beelink Sei12 provides the connectivity for video needed for all of these use cases.
Connectivity and Expansion
Let’s talk about the connectivity for this little mini PC., the Sei12 has the standard options here. With multiple USB ports, including USB 3.2 and USB-C, and two HDMI ports. It has a wide range of options for peripherals and external displays. It also has WiFi 6 wireless connectivity. While wireless isn’t typically a concern for a home server that needs to be always connected, it is a nice addition making it a multi-purpose box.
Beelink SEi12 Review Unboxing
Beelink does a great job with packaging. The box is airfit with nice plastic wrap around the box.
Opening the top cover, we have the user manual, etc.
The red fabric “string” is used to make it easy to pull the unit out of the tight-fitting box.
After removing the SEi12 from the packaging.
Underneath on the bottom side of the unit, you will see the 4 screws in each corner. By taking these out, you can get to the inside of the SEi12.
After removing the bottom plate. You see the inside fan shroud and SSD compartment. There are (5) more screws to remove from the corners and middle of the shroud to remove it.
After removing the screws, you can see the memory slots and NVMe SSD.
Also, here is a picture of the power adapter. It is a fairly small footprint, aside from the “brick” adapter at the end.
Power consumption
When you go for a mini PC for a home lab, the obvious reason is power efficiency. During the boot process with the Beeink SEi12 review, I captured anywhere from 21-30 watts, only snapped a pic when it was at 21.
With 30 VMs running as I will show below, it idled around 20-22 watts.
With near 100% CPU, I saw it hit around 95 watts:
If you note the graphic below from PassMark, the CPU is not terribly power efficient and has a range anywhere from TDP down at 35W, all the way up to 115W.
Looking at the BIOS
Below is a look at the BIOS on the Beelink SEi12 with the Core i7-12650H.
Is this Mini PC good for VMware ESXi?
For home labbers, my answer on this Beelink SEi12 review is no. There are two reasons that I would shy away from this mini PC for ESXi, the mismatched cores in the Core i7-12650H processor and the lack of an Intel NIC. It is a Realtek 1 gig NIC in this unit.
For home labbers, there are definitely considerations for Intel processors with both the efficiency and performance cores. Since VMware has not written ESXi for mismatched CPUs like are found in these consumer chips, you will see a purple screen when installing or booting ESXi with both core types enabled.
There is a workaround. When the VMware ESXi installer is booting, you can press SHIFT+O when prompted and enter the following boot kernel option:
cpuUniformityHardCheckPanic=FALSE
Install VMware ESXi, and when it boots again from the install, go through the same process to enter the boot configuration parameter.
After you have installed/booted into VMware ESXi, you can then make this permanent with the following command:
esxcli system settings kernel set -s cpuUniformityHardCheckPanic -v FALSE
On the Realtek network adapter, the only workaround is to use a USB network adapter and install VMware vSphere 8 as it has the USB fling drivers built-in.
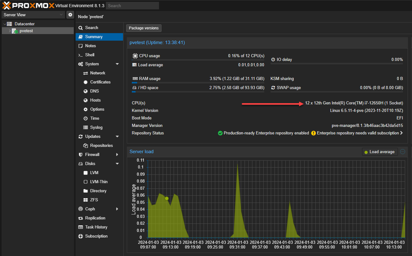
Is this mini PC good for Proxmox?
Proxmox vs VMware ESXi with this Beelink SEI12 review is a resounding Proxmox as the answer. There are just too many issues with this box running VMware. Proxmox is a much better option for this mini PC.
First, I would recommend disabling the efficiency cores in the BIOS (this would also work for VMware to eliminate the need for the boot options, etc). This option is found under the CPU configuration screen. Scroll down to Active Efficient-cores and set this to 0.
Is this required in Proxmox 8.1.3? No. You can install, boot, and use Proxmox without any boot parameters with the e cores and p cores. However, you will need to be mindful that without pinning VMs to certain CPU cores, you will have lower performance randomly on some VMs vs others. For my testing and purposes, I wanted to have everything consistent, so I disabled these.
On the network adapter, Realtek cards are supported in the latest Proxmox 8.x release. So, this won’t pose a problem on that front.
Proxmox successfully installed and connected to the network.
By disabling the efficiency cores on the CPU, you will only see that Proxmox “sees” 12 cores instead of 16 logical total the CPU is capable of. This breaks down to following:
- 6 performance cores
- 6 more “cores” with hyper-threading
- The 4 efficiency cores are disabled so don’t weigh into the count and they have no hyper-threading capability
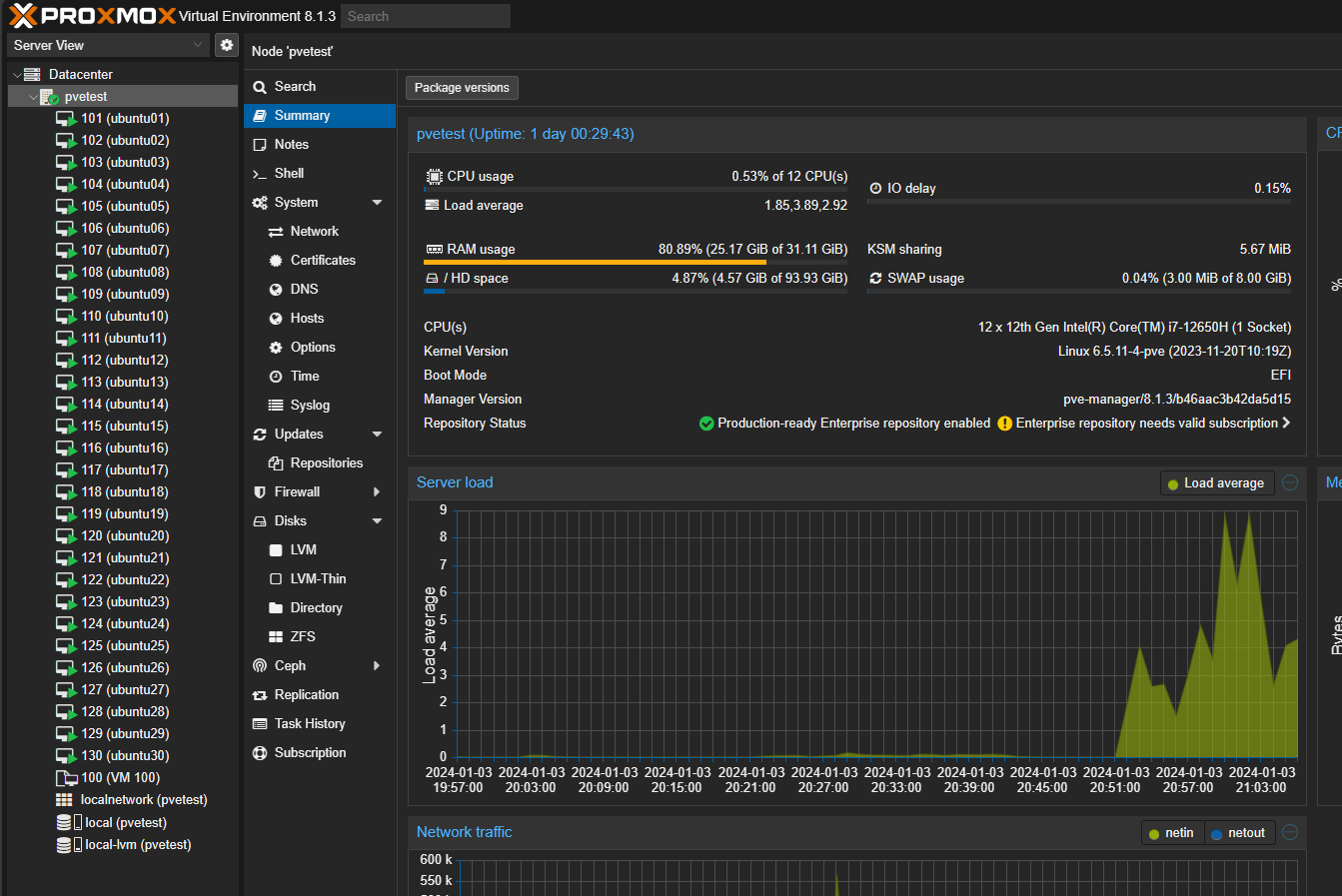
Loading it up with Virtual Machines
In my testing, I loaded the little Mini PC up with 30 virtual machines running Proxmox. These were Ubuntu Server 22.04 LTS servers with 1.5 GB of memory and 2 virtual CPUs configured.
As you can see below, the SEi12 i7-12650H handled things very well when the VMs were just mainly idling.
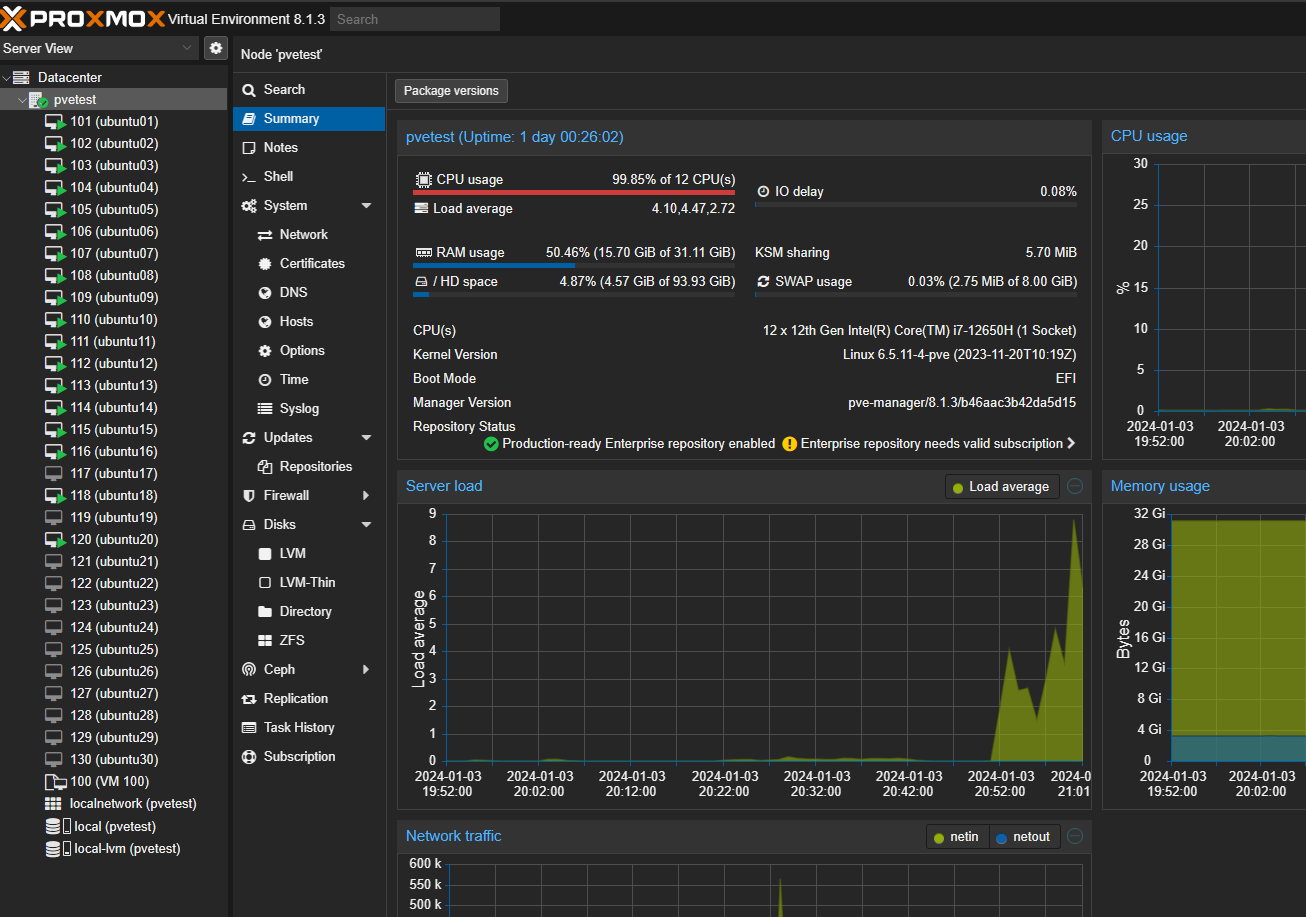
To simulate a ton of load all at once, I initiated a bulk shutdown and then a bulk startup of all VMs at the same time. I even clicked through the VMs as the startup was running for the first VMs and manually powered on many other VMs as fast as I could. I was able to push the CPU briefly to near 100% utilization.
I was surprised though to see just how well the SEi 12 handled the load though. It did a great job of chewing through the work and getting back to a normal state. In fact, I had to rush to really take a picture of the power usage during the screenshot above under the power consumption section, which again, was around 95 watts.
Wrapping up the Beelink SEi12 Review
I found the Beelink SEi12 review to be an excellent mini PC that works well as a home server. The 12th-generation Core i7-12650H had plenty of computing power to handle 30 VMs, even with the 32 gigs of memory. The default storage option is a bit weak with 500 GB, and it would have been nice to see a 2.5 Gbps network adapter, given that we are in 2024. However, despite that, it is a beefy little machine otherwise with good cooling, connectivity options, and a bay for a 2.5-inch SSD. With 3 of these little PCs with an extra SSD in each, you can easily run a Proxmox cluster with Ceph storage for HCI.
Google is updating how articles are shown. Don’t miss our leading home lab and tech content, written by humans, by setting Virtualization Howto as a preferred source.



























Hi Brandon, what do you think about ESXI under Proxmox ? Regards from Hamburg Germany
Bernd,
Thank you for your comment! I think it works great actually. I wrote about doing this recently here: https://www.virtualizationhowto.com/2023/12/nested-esxi-install-in-proxmox-step-by-step/. You would lose some performance due to the two abstraction layers, but it works as expected.