The new Unifi Network Application release, starting in v8.0.7, is one of the best upgrades to the Unifi Network Application in some time in terms of features and capabilities that will make a difference for administrators. Two of the new significant features of version 8 are the new Port Manager and VLAN Manager. Both of these new enhancements will help administrators manage their Unifi environments more effectively and efficiently.
I recently posted an overview blog post of the new features in general of the new Unfi Network Application (controller) from Ubiquiti. However, in this post we are going to narrow in on what I think are the two best new features. Let’s look at the new Unifi port and VLAN manager dashboards and see what these are all about
Table of contents
New Port Manager
The new Port Manager in UniFi Network 8.0.7 and above is a welcomed new enhancement to the Unfi Network Application. Network administrators can view and configure ports more efficiently across their devices.
Filtering
Port Manager introduces new filtering capabilities. Users can filter ports to find various port speeds and configurations, Power over Ethernet (PoE) ports, or SFP ports. This feature saves time. Below you can see the filtering checkboxes.
Filtering only 10 GbE ports.
Below, I have filtered on 2.5 and 10 GbE ports. I really like the port manager gives you extremely useful information such as MAC addresses, speed, PoE mode, etc. This is great for monitoring, inventory, and creating network maps for documentation.
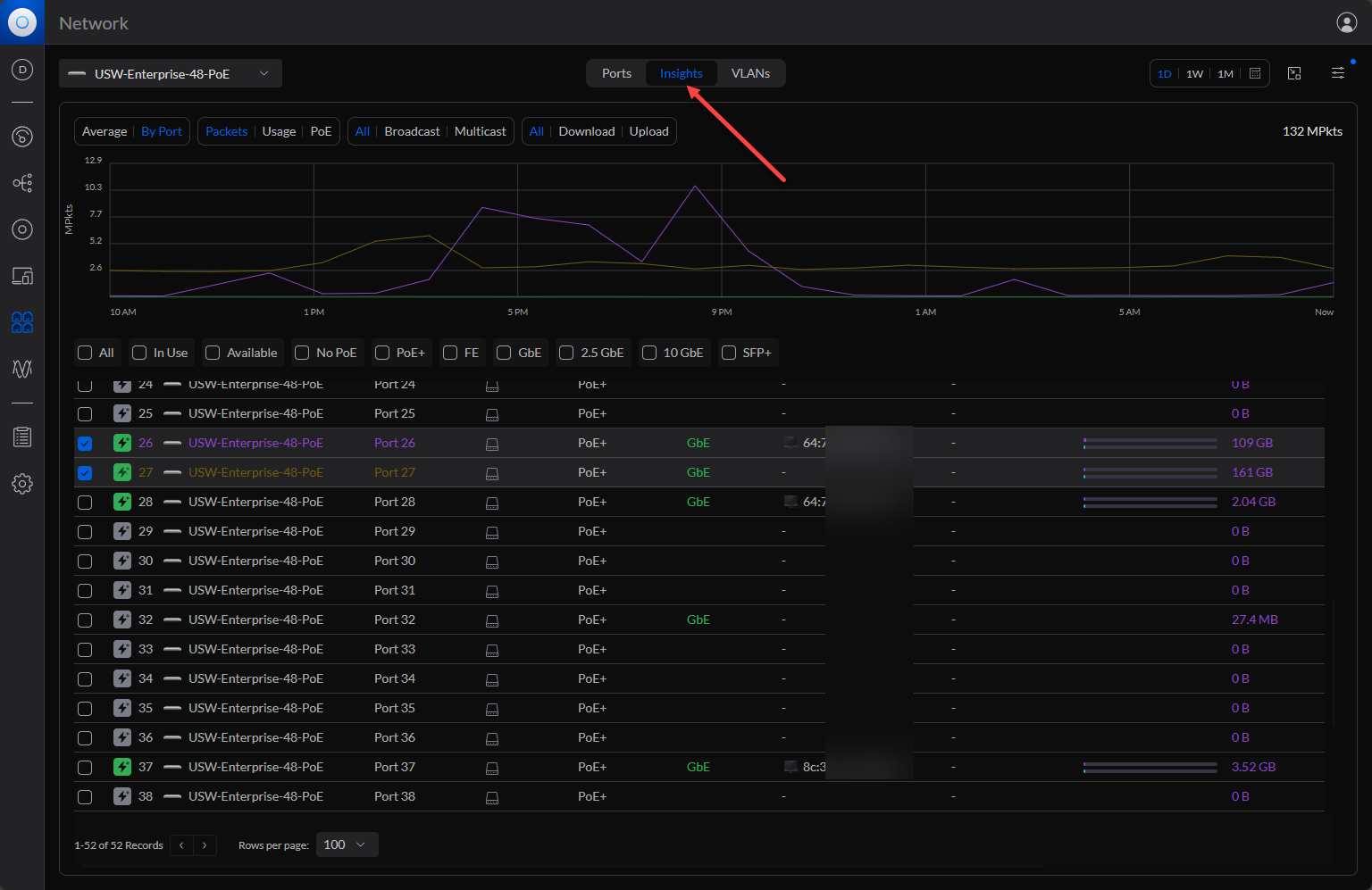
Comparative Statistics
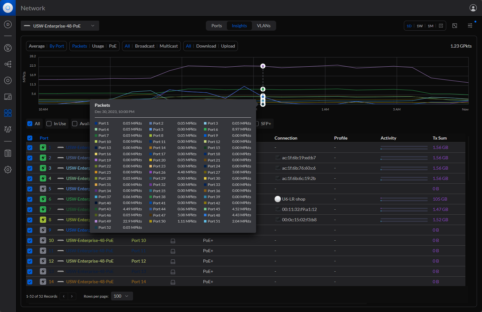
You can view and compare statistics between ports on the same device, which is really handy to see traffic and other metrics at a glance. This capability can help identify potential issues or optimize network performance.
You can select from various metrics when you select ports:
- By port
- Packets
- Usage
- PoE
- Bps
- Bytes
- Download
- Upload
User-Friendly Design
The redesign of the Port Manager simplifies the user experience. The interface is more intuitive and makes it easier to manage and configure a port, like a trunk port, port profile, or multiple ports across different switches on your primary network. You can see below I have multiple ports selected.
Setting up ports for different roles, such as trunk ports or access ports, has been streamlined. The intuitive interface simplifies the process of configuring port profiles, allowing for quick adjustments and setup.
Advanced Port Insights
The enhanced Port Manager provides a granular view of each switch port’s status, including PoE usage and data throughput. As you can imagine, this is a great tool for troubleshooting connectivity for clients, access points, servers, and narrowing in on wireless issues or performance at the port level and optimizing network performance overall.
Enhanced VLAN Manager
The old VLAN manager was quite clunky. However, the VLAN Manager introduces a color-coded interface, a game-changer for visualizing the native VLAN and tagged VLANs. This tool simplifies the complex task of managing VLANs, setting up your management network, and offering a clear view of VLAN assignments across the network.
On a home network, you may have only a single VLAN, such as VLAN 1. It is generally useful for efficiency and security to create additional VLANs, such as a management VLAN, WiFi VLAN, and others, even on small networks.
The upgraded application improves the VLAN configuration process. It includes functionalities for searching and managing VLANs by name, ID, or subnet. This enhancement is particularly useful for setting up native and tagged VLANs, for tagged traffic.
For example, below, you can see the native VLAN (untagged VLAN ID) for each port at the top.
Tagging and Traffic Restriction capabilities
The VLAN Manager allows for precise control over how traffic is handled on each port. Options like the default Allow All, Block All, and Custom provide granular control over VLAN tagging, enabling administrators to dictate which VLANs are allowed or blocked on each port. This feature is crucial in managing traffic flow and ensuring network security.
Wrapping up
I think most will be extremely satisfied with the new port manager and VLAN manager found in the Unifi Network Application 8.x. It takes management to the next level for managing Unifi networks, especially Unifi switch ports and VLANs. With the new features, admins can manage larger networks much more efficiently and have visibility on the ports and VLAN configurations present in the network.
Google is updating how articles are shown. Don’t miss our leading home lab and tech content, written by humans, by setting Virtualization Howto as a preferred source.









