When you decide to run a home lab, part of the cost that you need to consider comes from the power consumption that you will be paying for when running servers 24x7x365. Let’s look at the top 7 low power home server tips and tricks in 2024.
Home labs, especially ones that run a home lab server 24/7, can consume significant amounts of power, which has implications for your electricity bill and the environment, making power considerations especially important.
Cost is the first factor. Servers, network equipment, and storage devices can draw substantial power. Over time, this can add up to a hefty electricity bill, especially if your home lab is running inefficiently.
On top of the financial considerations, there’s also the environmental impact to consider. Using less power means reducing your carbon footprint, a small but valuable step towards more sustainable living.
But it’s not just about cost and environmental considerations. Power efficiency can also impact the lifespan of your equipment. Components running at high power levels can generate a lot of heat, which, if not adequately managed, can shorten the lifespan of your equipment.
Lastly, by optimizing your home lab for power efficiency, you can also improve its overall performance. Efficient components often operate at cooler temperatures, which can boost the stability and performance of your system.
With all these factors in mind, it’s clear that power efficiency is not just a nice-to-have but a crucial consideration for running a home lab.
1. Energy Efficient Components
When setting up a home server, the choice of hardware is an important part of power consumption. A server’s power consumption usually come from the primary components that are in them, such as CPU, RAM, hard drives, and power supply. So starting off with the right ones is important.
Just note that choosing more modern and efficient processors may have more cost up front, but will generally pay off in the long run. These processors also have ECC memory support, which can improve your server’s reliability without drastically increasing power consumption.
However, there are many great deals on the second-hand market to be had for servers that have come off lease, are being replace with a refresh cycle, etc. A great resource to check out is Lab Gopher: LabGopher :: Great server deals on eBay.
Another component to consider is the hard drive. SATA drives, especially SSDs, typically consume less power than other types of drives. A single SSD can replace several hard drives (due to the performance they offer), reducing the total power draw from all the disks in your system. NVMe has also become a mainstay now, outperforming traditional SSDs and retaining the power consumption benefits.
Both SSDs and NVMe are starting to come onto the scene in much larger capacities, further reducing the need for “spinning rust” disks.
2. Power Settings
The second tip focuses on power settings in your server’s BIOS and operating system. You can reduce your server’s power consumption by looking at and adjusting these types of settings.
For example, the C state in your server’s BIOS control the CPU’s power-saving modes. When enabled, these modes reduce the power usage of the CPU when it’s not under load.
This lowers the idle power consumption of your server, saving energy when the server is not in use. In addition to C states, limiting the CPU’s maximum power state can also help save power.
CPU Idle Power Draw in Home Servers
CPU idle power draw refers to the amount of power a CPU consumes when it’s not actively processing data or running programs. Since most workloads like VMs and containers will probably be running baseline without much activity in a home environment, the CPU will probably be in an idle state most of the time.
It means that you want to have a CPU that has the lowest possible power draw in this idle state. If a CPU you put in a server idles at 35 watts compared to one that idles at 15 watts, you are going to save a lot of money going with the one that idles at 15 watts compared to the other one over time.
3. Low Power Operating Modes
These modes help to reduce the speed of the CPU, the core count, and other components to a minimal level, reducing power draw. Also make sure that your server switches to a low power mode when idle can equal very good energy savings.
4. Power-Saving Storage
The fourth tip involves considering the type and quantity of storage used. Traditional hard drives can be quite power-hungry, so if you buy more energy-efficient storage it can lower power usage. However, this may be becoming less of a consideration since SSDs and NVMe are so common and very inexpensive these days.
SATA SSDs and NVMe are a great choice for reducing power consumption. They offer high performance while using less power than “spinning rust” disks. Moreover, using a single, larger capacity drive can be more power-efficient than using multiple smaller drives, as the power draw from a single drive is generally lower.
5. Using a Raspberry Pi for Light Tasks
Raspberry Pis are very power efficient and is one of the reasons they are so popular and common for running things like home assistant and other things that need a server on all the time.
While a Raspberry Pi might not suit all server tasks, it can easily handle many light tasks. Using a Raspberry Pi for these tasks can definitely help.
The recent issue with Raspberry Pis is that they have been extremely expensive due to the supply chain shortage that started during COVID. While things are improving, demand is still high, and the supply has not completely caught up. Regardless, they are a great option and pricing is trending downward.
Another great option for a low-power server in this space now for creators and home lab enthusiasts is the Zima Board “hackable server.” I really want to get my hands on one of these and test them out. Check this out: ZimaBoard – World’s First Hackable Single Board Server.
6. Using Automation
Servers don’t always need to run at full speed or stay on at all times. Scheduling power on and off times can avoid unnecessary power usage during inactivity. This automation process can significantly reduce power consumption, especially when the server is idle for long periods.
Power settings in the server’s BIOS or operating system can often be programmed to power down the server during specified hours automatically. Moreover, wake-on-LAN functionality can power up the server when needed, ensuring it’s not unnecessarily consuming power.
Check out my YouTube video covering how you can automate shutdown and power on of your server:
7. Regular Maintenance and Monitoring
Lastly, keep a check on your power consumption, CPU usage, and server load definitely help with an energy-efficient home server. After all, you don’t know what you don’t know. By monitoring your server, you can identify any unexpected spikes in power usage or load, allowing you to address potential issues promptly.
Monitoring tools can provide detailed insight into your server’s power usage and efficiency. Regular maintenance and updates can also ensure that your server’s hardware and software run optimally, reducing power consumption.
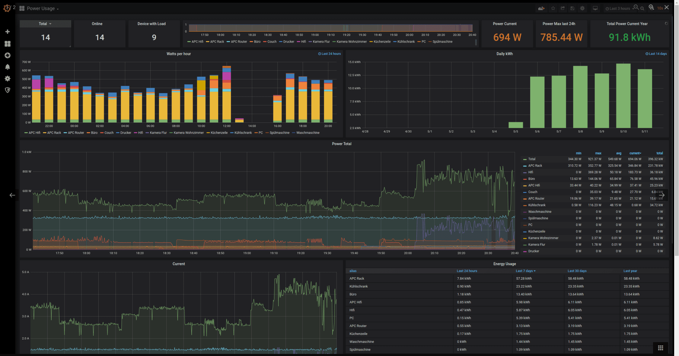
You can easily use Grafana to aggregate and display power consumption statistics. While it is outside the scope of this post, there are many great how-tos on how to set this up, especially if you are already using Home Assistant.
Grafana dashboard to monitor power consumption
Wrapping Up
When you set up a low-power home server, considering power consumption, especially idle power consumption, is crucial. Energy-efficient components, power settings, power supplies, and low-power consumption devices like Raspberry Pi are great options for a low-power setup and finding servers with efficient CPUs that don’t have high idle power consumption.
Brandon Lee is the Senior Writer, Engineer and owner at Virtualizationhowto.com, and a 7-time VMware vExpert, with over two decades of experience in Information Technology. Having worked for numerous Fortune 500 companies as well as in various industries, He has extensive experience in various IT segments and is a strong advocate for open source technologies. Brandon holds many industry certifications, loves the outdoors and spending time with family. Also, he goes through the effort of testing and troubleshooting issues, so you don't have to.
I am always on the lookout for great new open-source tools for monitoring and management in the home lab and in production environments. I am a huge fan of Uptime…
Many of us run VMware home labs and these no doubt have many different architectures and hardware configurations across the entire landscape, and that is great! There is no one…
There is no question that Terraform is my favorite infrastructure as code tool in the home lab for standing up infrastructure. Ansible is my favorite for configuration management. With Terraform,…
When you login first time using a Social Login button, we collect your account public profile information shared by Social Login provider, based on your privacy settings. We also get your email address to automatically create an account for you in our website. Once your account is created, you'll be logged-in to this account.
DisagreeAgree
Connect with
I allow to create an account
When you login first time using a Social Login button, we collect your account public profile information shared by Social Login provider, based on your privacy settings. We also get your email address to automatically create an account for you in our website. Once your account is created, you'll be logged-in to this account.
DisagreeAgree
8 Comments
Oldest
NewestMost Voted
Inline Feedbacks
View all comments
Mark Hahn
2 years ago
ECC certainly does affect power draw since it stores more bits, but it would be hard to measure because memory is such a minor power draw.
az_r2d1
2 years ago
Why would you limit the max power state of the cpu ? You clearly don’t get what you would want for a homelab server. You want as much performance as possible when needed and as little when not needed. This means do not limit max power. Your home lab will hardly ever be in max power and when it does it’s going to be for very short times. If you’re going to cap CPUs you should just buy a lower end CPU.
Solid article. It parallels another daily power draw project I’ve wanted to look into; refrigerators
Is it worthwhile to set up an isolated solar power circuit for these situations?
Amateur Wizard
2 years ago
I made a post about this topic on Level1Techs. I’m hoping this new era of computing brings an end to people bragging about how much power they use unnecessarily. I knew someone who often mentioned that the ran almost 2kW of old Cisco gear in their home lab most of it going unused.
Been there (running but not bragging. Kind Of embarrased actually) running dell r710’s
Power hungry beast. In the middle of moving to higher end alder lake i7’s
It’s amazing how little power they use and how much performance they have.
High power usage and even more annoying in summer is HEAT
Thank you for the comment. High-power draw for no reason is definitely not good these days with high utility prices worldwide. Power efficient solutions are definitely the way to go and there are so many great options these days. Home labbers have more than the option of using a raspberry pi, lots of great new solutions like zima board and others.
Brandon
yes
2 years ago
the zimaboard is the latest thing everyone is talking about and picking up. the hardware and software (casaos) are chinese. does that worry anyone?
ECC certainly does affect power draw since it stores more bits, but it would be hard to measure because memory is such a minor power draw.
Why would you limit the max power state of the cpu ? You clearly don’t get what you would want for a homelab server. You want as much performance as possible when needed and as little when not needed. This means do not limit max power. Your home lab will hardly ever be in max power and when it does it’s going to be for very short times. If you’re going to cap CPUs you should just buy a lower end CPU.
Sometimes, you work with what you got
Solid article. It parallels another daily power draw project I’ve wanted to look into; refrigerators
Is it worthwhile to set up an isolated solar power circuit for these situations?
I made a post about this topic on Level1Techs. I’m hoping this new era of computing brings an end to people bragging about how much power they use unnecessarily. I knew someone who often mentioned that the ran almost 2kW of old Cisco gear in their home lab most of it going unused.
Nothing I love more than efficient computing.
https://forum.level1techs.com/t/power-efficient-149tb-home-server-network-64w-idle/197037
Been there (running but not bragging. Kind Of embarrased actually) running dell r710’s
Power hungry beast. In the middle of moving to higher end alder lake i7’s
It’s amazing how little power they use and how much performance they have.
High power usage and even more annoying in summer is HEAT
Amateur Wizard,
Thank you for the comment. High-power draw for no reason is definitely not good these days with high utility prices worldwide. Power efficient solutions are definitely the way to go and there are so many great options these days. Home labbers have more than the option of using a raspberry pi, lots of great new solutions like zima board and others.
Brandon
the zimaboard is the latest thing everyone is talking about and picking up. the hardware and software (casaos) are chinese. does that worry anyone?