There are certain docker containers that make a lot of sense to run in a home lab that just make life easier, better, and more efficient in the lab environment. These are docker containers that I have found to make your home lab instantly better after spinning these up. Let’s get right into the list!
1. Dozzle
One of the first tools that you can run inside a Docker container is a tool called Dozzle. It is a great container to spin up especially as you start running containers as it makes seeing logs from those containers that you spin up super easy. So, instead of SSH’ing into your docker host and having to run the command docker logs -f, you can instead open the Dozzle interface and monitor your containers from there.
This is useful when you start troubleshooting containers or just want to have visibility into what is happening with them. Dozzle’s real-time log viewer is a simple web interface that gives you visibility into all your containers and activities and it centralizes everything.
2. Watchtower
Watchtower is a container solution that automates Docker container updates. When you run Watchtower it checks your running containers against the latest image versions. It then automatically pulls and restarts them when updates are available.
What this means is you don’t have to log in and manually run a docker pull to redeploy your stacks. This allows you to keep things up-to-date with not a lot of effort, since Watchtower can schedule the updates to happen in the middle of the night or whenever is a good time for your home lab. I think it is one of the essential automation tools at minimum you should run when working with containers.
3. Pulse
Puse is an open-source purpose-built docker container you can run to monitor your Proxmox and Docker environment. It tracks the health of your Proxmox host or cluster with performance metrics. And, it allows you to setup alerting to modern notification services. It is super easy to deploy in Docker and I think it combines the best monitoring overall with Proxmox and Docker. These are the services that most are now using in the home lab for self-hosting.
4. Komodo
Komodo is a multi-purpose management tool for Docker containers. It basically allows you to do everything you need to do to manage your Docker containers., You can view logs, metrics, traces, and other things in the Komodo dashboard. Using the tool, you can find performance and other issues quickly.
It is a fairly simple tool to use and is I think the best Portainer alternative out there and keeps getting better with each release. For most home lab enthusiasts that are running web services or microservices, Komodo feels like an enterprise tool for your Docker containers.
5. Netdata
Netdata is one of the best “just install it and forget it” monitoring tools you can run. You can deploy the netdata agent in a Docker container to monitor your host CPU, memory, disk, and network. It also has a great dashboard for monitoring Docker containers in your environment. The installation is a one-liner command that the cloud console gives you.
The good thing is, you can run it for free. They also have a home lab license for $99 a year that I think makes a lot of sense for those with more robust home labs and lots of infrastructure. Also, there are not a lot of things you have to do outside of installing it to start getting reasonable and purposeful alerts.
6. Uptime Kuma
Uptime Kuma is one of the first Docker container solutions that I started running in my home lab, because it made so much sense to run it. With Uptime Kuma you can track the status of your websites, containers, and other services. Then, it will send you alerts when something goes down and provide you with uptime history and connection status. The dashboard status pages look professional and give you the real look and feel of what major websites use for their status pages.
7. Bitwarden
If you are looking for a self-hosted password manager, Bitwarden is the way to go. Especially with the unified installation process, you can have an enterprise grade password vault for things like passwords, API keys, and secrets. When you host it in your home lab it means that you have full control over your data instead of needing to rely on a third-party hosting provider for your password management solution. The community edition runs great inside a docker container.
8. Homer Dashboard
Home lab dashboards help you keep track of your home lab services and apps. Homer is one of the more popular solutions that gives you cards for keeping up with your various services, including containers, tools, and web apps. Each of these have icons and quick links. You can customize it with YAML and it works great as your home lab “start page” in your browser.
9. Mailrise
Mailrise is a solution that I have been using for years now in my home lab environment. It essentially lets you hook into modern notification services that you can connect with using the notification framework Apprise. However, Mailrise serves as an SMTP gateway of sorts that translates the connection from a device that thinks it is sending to an SMTP server into a modern notification endpoint. So think legacy equipment like switches, or other gear that may only be able to send notifications via SMTP. Mailrise lets you extend that functionality so that it forwards to modern notification endpoints.
10. NetBox
GitHub: netbox-community/netbox
NetBox is an infrastructure resource modeling (IRM) tool. It was originally developed by DigitalOcean to solve some of their internal network management challenges. It lets you document your IP addresses, VLANs, racks, and devices. And, it does this in a structured way that becomes your single source of truth for your home lab. Netbox also integrates with things like Ansible and Terraform for automation so you can completely automate your environment.
11. Nginx Proxy Manager
GitHub: NginxProxyManager/nginx-proxy-manager
This is one that I have written about many times before. Nginx Proxy Manager (NPM) is one of the best beginner-friendly reverse proxies and SSL managers in the home lab that you can stand up. With it, yuou can easily route incoming traffic to your containers and it manages your Let’s Encrypt certs for automatic HTTPS. This is a must-have in the home lab. It allows you to learn about SSL termination and have real, proper certs for all your home lab services.
12. phpIPAM
I use phpIPAM for my IPAM needs in the home lab. It is an open-source IP address management tool that helps you manage subnets, VLANs, and your hosts. If you run multiple networks at home (and likely you will), it allows you to keep up with these networks and VLANs. With Docker it is simple to deploy with a MySQL database and you can integrate it with DHCP or DNS tools for complete network visibility.
13. Duplicati
Duplicati is my standalone tool of choice to backup Docker container volumes. It supports many different features, including encrypted, incremental backups. You can also store your backups in a wide range of locations, including local disks, NAS devices, Google Drive, Backblaze B2, or S3 compatible storage. It has a really simple and easy web interface where you can manage your backups and schedule these as needed. In a home lab Duplicati is great to protect your Docker volumes, config folders and virtual machine backups.
14. Pi-hole
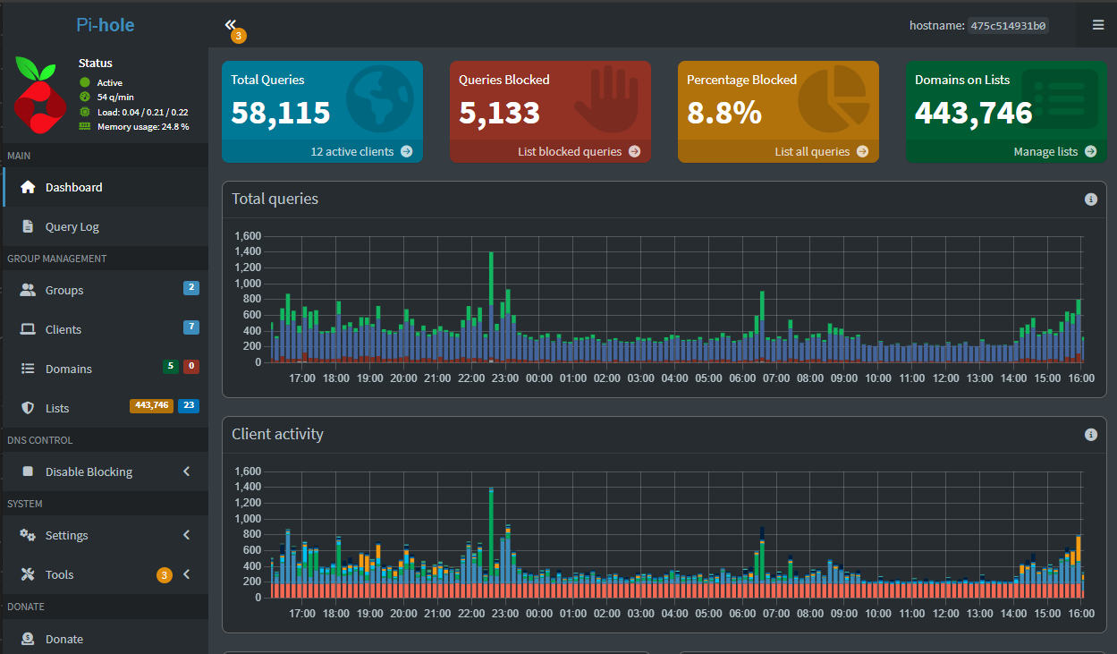
Pi-Hole needs no introduction, but spinning it up in your home lab as a DNS server and ad-blocker instantly makes your lab better. It blocks unwanted traffic and telemetry data, as well as malware. You can also combine it with Unbound for a self-contained DNS setup. In the home lab, it helps to speed up browsing and gives you visibility into DNS traffic in your network to help protect your clients and servers using it for resolution.
15. Gitea
Learning Git is one of the best skills you can pick up if you want to get into DevOps and learn infrastructure as code. I am a huge advocate of standing up your own self-hosted repository. One of the best is Gitea. It looks almost identical to Github and you can integrate it with other solutions like Drone CI or Woodpecker CI. It spins up easily in a Docker container and is great for home lab use. You can also mirror your repos that you may have stored out in Github.
Putting it together
This list contains a lot of different solutions that complement each other and become part of your overall home lab stack. For networking, NetBox and phpIPAM help you manage those resources. For SSL and ingress control, Nginx Proxy Manager gives you the ability to route traffic securely to your other self-hosted apps. Netdata and Uptime Kuma are great for monitoring. Duplicati is great for backing up your Docker container volumes. Bitwarden can store your secrets and other credentials and Gitea can version your code. Then you can view all of your home lab services in Homer.
So, it isn’t about just one Docker container, having the right ones working together can ultimately make your home lab instantly better with the new visibility and capabilities they provide.
Video
Wrapping up
In my opinion, these are some of the best docker containers for home lab environments that instantly make your home lab better. I am continuing to discover and use various solutions in my home lab that bring quality of life improvements and hopefully sharing this list will give you some ideas of solutions maybe you either haven’t heard of, or haven’t tried as of yet.
Google is updating how articles are shown. Don’t miss our leading home lab and tech content, written by humans, by setting Virtualization Howto as a preferred source.
















I’m not trying to tell anyone how to live their lives, but I see Watchtower recommended all the time and no one mentions that it’s abandonware (unless you can find a fork from someone trustworthy still being maintained). Watchtower hasn’t had an update in 2 years and I’ve removed it from my stack. I wouldn’t recommend that people become reliant on hobbyist abandonware, but that’s just my personal opinion. Again, not trying to tell people how to live their lives, but I think it’s important to be aware.
Shannon,
This is a great point. I do take into consideration when a project was last updated. This is definitely something to keep in mind when integrating projects into the home lab or production environments for sure. Are you using a tool in particular for updates? There is also Portainer and Komodo that can do the trick as well.
And it just broke after Docker was recently updated to v29. There is a drop-in replacement at nickfedor/watchtower
Ray,
Thanks for the heads up! I figured there was a good fork that would get picked up. It is a shame this hasn’t had more love as a project in the official repo. :wpds_unamused:
I’ve used Watchtower in the past and a few times instead of automatically updating it automatically broke my containers. I rather update manually now.
Yerunski,
Good to know…I am using on a few container hosts and so far so good but I suspect as Dockker keeps updating and the project grows more stale will have more and more problems.
Brandon
Thanks Brandon! I think specifically it was Nextcloud that broke.
Yerunski,
Good to know…I will keep an eye out for this 👍
Brandon
I hate to ask, but could add some more punctuation? I just find it hard to read.
Random,
Thank you for the feedback!
Brandon
Dozzle? Portainer x10 times better!
If you enjoy writing your own scripts to automate your home lab, this tool is amazing. https://github.com/ftsiadimos/BashTower
Why does every homelab blogger recommend Duplicati for backup when it’s absolute garbage? You don’t have to search far to find people complaining about corrupt backups and lack of reliability. It makes me wonder if the authors of this content actually use the images they blog about.