Kubernetes Monitoring Tools with Prometheus and Grafana
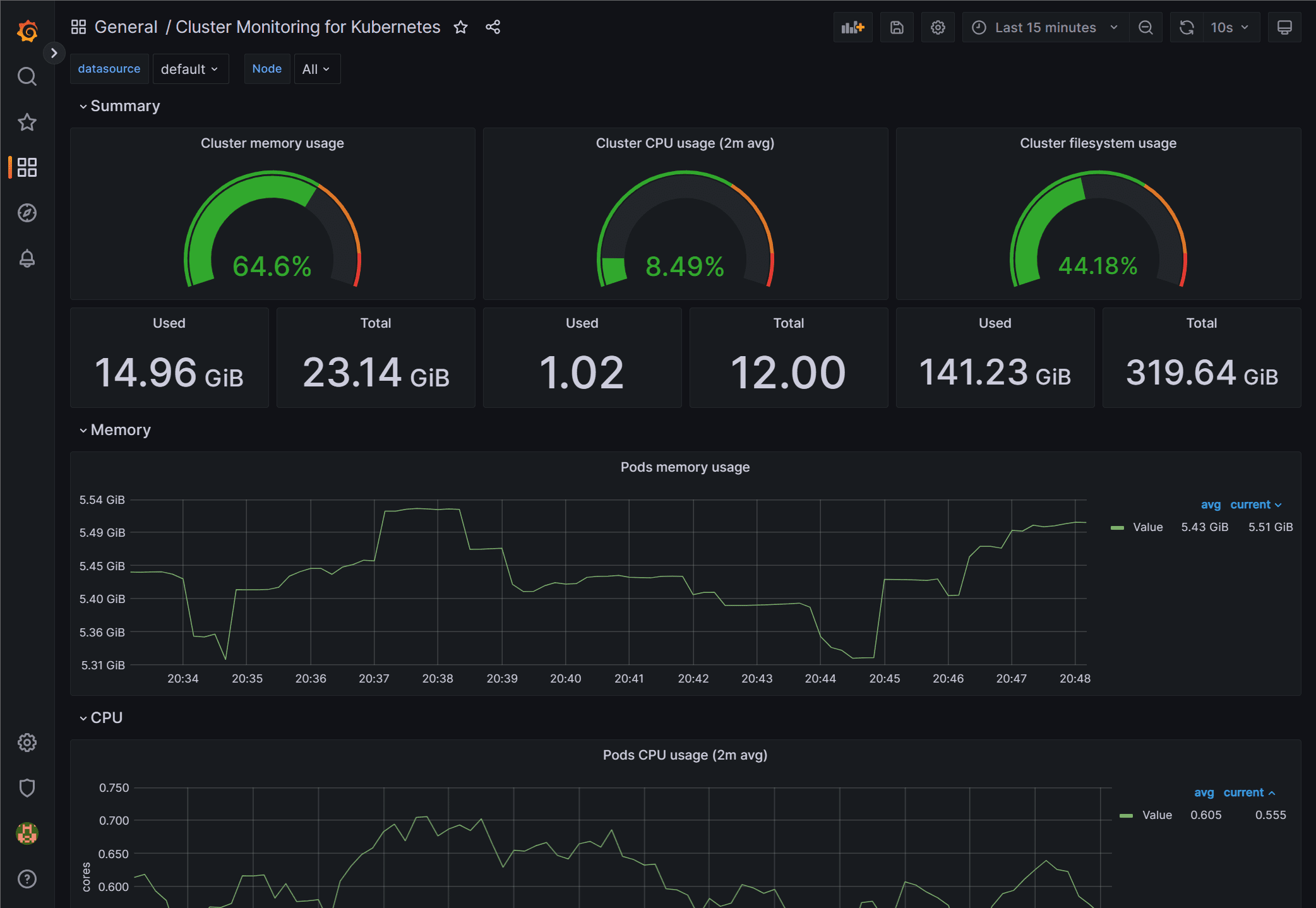
Kubernetes monitoring and effective monitoring at that can be done with effective free and open source solutions like Prometheus and Grafana. Both of these solutions when used together can help…
