I am a huge advocate of project-based learning and I think a little extra time on the weekend if you have a few minutes or a couple of hours in the home lab can pay out huge rewards in terms of learning and taking your lab to the next level. However, sometimes we get stuck on what projects we need to tackle. Here are 5 Proxmox projects that you can literally tackle in a weekend to level up your home lab environment. Check these out.
1. Automate Linux & Windows VM Templates with Packer
Building out automation in the home lab is one of the best things you can do for productivity and efficiency. Having to manually create a Windows or Linux image for deploying in the lab is not fun at all and it is time consuming.
I am a huge advocate of automating these types of processes. Hashicorp Packer is a tool I have been using for years now over on the vSphere side. However, I have pivoted over to using this in Proxmox as well as it works great!
A sample Packer template for Proxmox that builds an Ubuntu 24.04 Server looks something like this:
packer {
required_plugins {
qemu = {
version = ">= 1.0.0"
source = "github.com/hashicorp/qemu"
}
}
}
variable "iso_url" {
type = string
default = "https://releases.ubuntu.com/24.04/ubuntu-24.04-live-server-amd64.iso"
}
source "qemu" "ubuntu" {
iso_url = var.iso_url
output_directory = "output-ubuntu-template"
vm_name = "ubuntu-template"
disk_size = 20480
format = "qcow2"
accelerator = "kvm"
ssh_username = "ubuntu"
ssh_timeout = "10m"
http_directory = "http"
communicator = "ssh"
# Enable Cloud-Init ISO
cloud_init_iso = true
# VM hardware
qemuargs = [
["-machine", "type=pc,accel=kvm"]
]
}
build {
sources = ["source.qemu.ubuntu"]
provisioner "shell" {
inline = [
"sudo apt update -y",
"sudo apt install -y qemu-guest-agent"
]
}
}
You can also build up a Windows Server 2025 template easily as well. Check out my full blog post just on this topic here:
You can also check out my GitHub repo for Packer here:
2. Stand Up a Proxmox Backup Server
If you don’t have a Proxmox Backup Server (PBS) stood up yet in your Proxmox environment, NOW is the time to do that. Possibly no other project will have the return on your time investment like PBS, since backups I would say are absolutely critical, even in the home lab. A mistake or hardware failure can potentially wipe out hours, weeks, or even months worth of work in the home lab that would be terribly difficult to have to reproduce.

Proxmox Backup Server is a totally free backup solution from Proxmox that allows you to backup your virtual machines and LXC containers so that if you have a disaster in your lab, you can recover your data, including the VM and LXC configurations, which is also important.
Check out my full blog post walkthrough on PBS here:
3. Deploy Self-Hosted AI with Ollama and OpenWebUI with GPU passthrough
AI is literally everywhere! It is one of the most powerful tools likely of our lifetime that we can harness to become quicker, smarter, and more efficient, in the home lab and in production. However, there are definitely privacy concerns and even cost concerns with using the readily available cloud AI solutions that we know today, like ChatGPT, Gemini, and others.
Hosting your own private AI server though is not that difficult. Especially with the free and open-source tools that are now available, like Ollama and OpenWebUI. Another great weekend project to tackle is spinning up your own Private AI server in Proxmox with Ollama and OpenWebUI.
You can have GPU passthrough and the whole nine yards and do this with a simple LXC container! Check out my full walkthrough guides here:
- Run Ollama with NVIDIA GPU in Proxmox VMs and LXC containers
- How to Enable GPU Passthrough to LXC Containers in Proxmox
I even did a video on the topic here you can check out:
4. Spin Up a TrueNAS VM with PCIe Disk Passthrough
TrueNAS on bare metal is awesome, but running it as a VM gives you Proxmox’s HA and snapshot capabilities plus ZFS inside. Also, you can pass through disks directly to a TrueNAS VM which makes it perform like bare metal.
This hybrid approach sort of gives you the best of both worlds with the Proxmox capabilities for HA and resiliency and TrueNAS performance on bare metal.
Check out my TrueNAS disk passthrough tutorial here:
This setup combines ZFS reliability with Proxmox’s orchestration, snapshots, and live-migration capabilities.
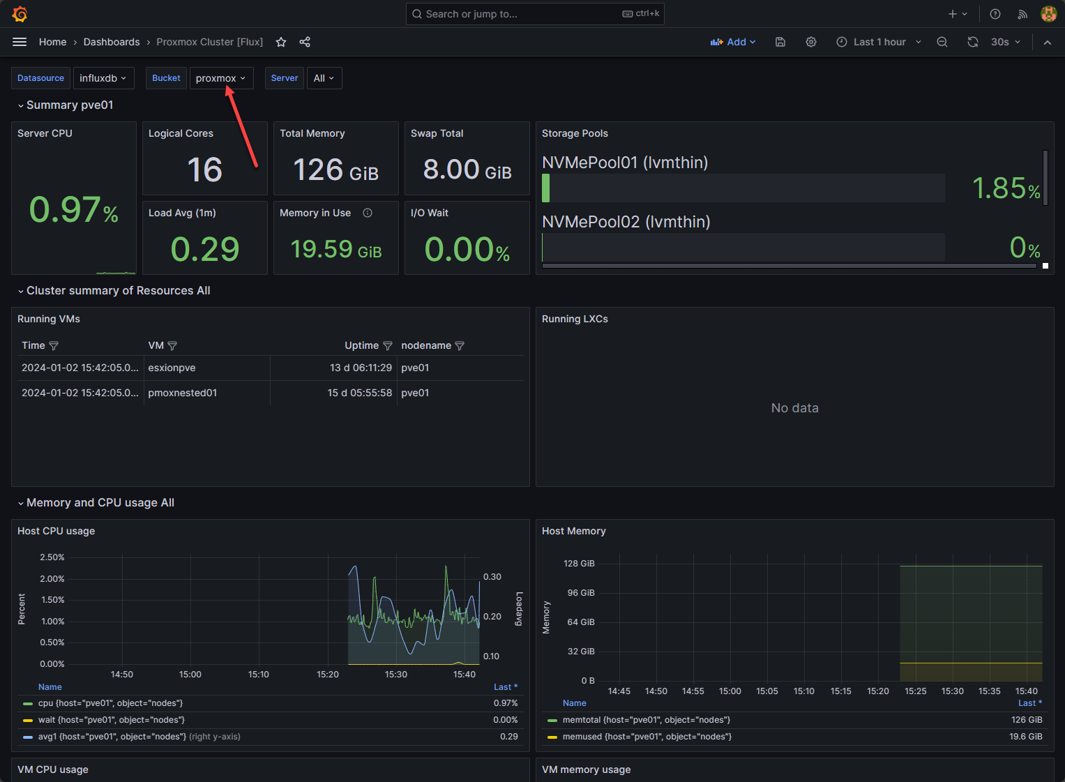
5. Set up Proxmox Monitoring with Prometheus, InfluxDB, and Grafana
Without having monitoring or good metrics on your Proxmox server, you are flying blind when it comes to troubleshooting or knowing what is going on with your Proxmox server performance. Using a free and open-source stack, with Prometheus, InfluxDB, and Grafana, you can monitor your Proxmox server or cluster and know what is happening at all times.
I wrote up an example of how to use this step-by-step here in this blog post for your reference and review: InfluxDB Grafana Docker-Compose Configuration: Proxmox Monitoring Example.
Wrapping Up
Just tackling one of these projects every month in a weekend or a couple of weekends will pay huge dividends in your learning and making your Proxmox home lab stronger, smarter, and more efficient. Also, hopefully the guides that I have linked to will be helpful as these are projects I have personally tackled and written about. Let me know in the comments if you have a weekend Proxmox project you are going to tackle soon and if it is something on the list or something else entirely. Keep on home labbing!
Google is updating how articles are shown. Don’t miss our leading home lab and tech content, written by humans, by setting Virtualization Howto as a preferred source.




